變頻恒壓供水設備工作原理圖
時間:2013-7-30 來源:揚子江泵業 瀏覽數:1113
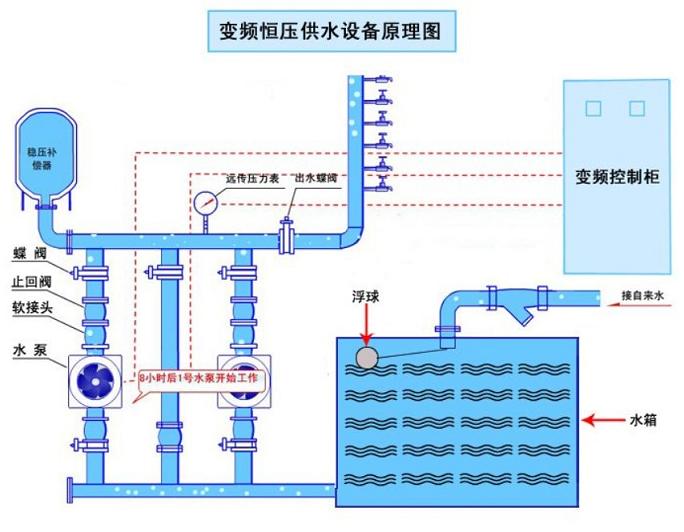
一、變頻恒壓供水設備圖如下:
二、變頻恒壓供水設備原理:
全自動變頻調速供水設備采用國際新控制基板,通過遠傳壓力表接收管網信號,經微機與設定壓力比較運算后,輸出調節參量,送給變頻器控制其輸出頻率。當用水量增大時,頻率升高,水泵電機轉速加快,增大供水量;反之亦然。
三、變頻恒壓供水設備適用范圍:
1. 自來水廠、中水處理站、污廢水處理廠。
2. 工業主要用水和農業排灌。
3. 各種類型的生活用水,如高層住宅小區、賓館飯店、綜合樓、鍋爐房供暖、公共設施等。
4. 水壓不足需增壓的老式供水系統。
5. 舊給水系統節能節水改造。
四、變頻恒壓供水設備運行注意事項
1.請在試運行前,仔細檢查變頻器的電源輸入線和電機(輸出)線有無接錯,否則會損壞變頻器。變頻器接地端子應切實接地。變頻器輸出端嚴禁接入改善功率因數的超前補償電容和浪涌吸收回路等。
2.務必在符合環境條件下使用。變頻器的使用壽命受設置場所溫度、濕度、通風、振動、塵埃等影響較大,因此使用時降低環境溫度是延長壽命的重要因素之一。
3.切斷電流后,變頻器內部的高壓電容仍有一段時間積存電荷,進行檢修時,請等指示放電的紅色發光管熄滅后進行。
4.變頻器發生故障時,可從變頻器的相應參數窗口讀取按時間順序記憶的五項報警內容,根據報警代碼,按說明書的指示,分析故障原因,采取排除故障的措施。
5.瞬間停電或電源電壓不足時,變頻器會停止工作,此時可斷開“空開”,解除變頻器報警,待電源電壓恢復正常后,再合上“空開”,變頻器即可恢復繼續工作。
6.變頻器或電機發生故障時,會發出聲光報警。按“報警解除”或“報警消音”按鈕可解除聲響,但設備仍處于報警狀態。
7.本系統為全自動控制,日常運行無需專人值班,但應定期檢查電控柜各儀表及指示是否正常,電機電流和輸出頻率值是否正常以及電機的運轉情況,發現異常及時處理。
8.整體系統在我方指導下調試完畢后,用戶在使用過程中好不要自行修改已調好的參數。如有故障或需修改參數,則需由我方培訓過的、熟悉本操作規程和注意事項的、持證上崗的專業人員進行檢修或直接通知我方。
9.如需要更換水泵電機時,不可擅自增容。測量電機絕緣時,應斷開變頻器與電機的連接。
感謝您訪問我們揚子江泵業的網站m.ixunmeng.cn,如有任何水泵疑問我們一定會盡心盡力為您提供優質的服務.
- 下一篇:多級泵安全使用要點建議
- 上一篇:無負壓變頻供水設備原理圖






